主要技术框架:spring、 springmvc、 springboot、mybatis 、 jquery 、templates模板 、bootstarp.js tomcat、maven、拦截器等
主要功能实现
前端主要功能实现
影院首页、轮播图展示、电影查看、热门影院、热门电影、热门资讯等、影院查看、电影资讯查看、电影信息详情查看、查看场次、电影座位选座购票、电影评论、订单支付、查看订单信息、帮助说明、个人中心、我的影评、我的账户余额等
后台主要功能实现
后台主页树状图大数据信息查看、对影院个数据进行统计、主要统计有、入住影院、场次、注册用户、订单信息、放映场次、充值、票房等数据统计展示。
具体业务模块为:
系统设置、菜单管理、用户管理、角色管理、日志管理、地域信息管理、电影管理、评价管理、影厅管理、拍片管理、资讯管理、资讯分类管理、用户管理、订单管理、支付管理等
主要截图展示
前台影院首页
项目启动进入电影主页、主要查看电影轮播信息以及热门电影、热门影院和资讯等信息、用户可以登录注册、登录后可以查看个人信息、订单、以及帮助中心等具体功能操作。


电影信息
点击电影信息查看正在热映或即将上映的电影信息、可以查看列表、点击可以查看详情信息

电影详情
电影详情模块主要查看电影详情信息、以及在线选票功能或查看评价电影信息

电影评价
用户可以查看具体选座信息以及对电影进行评价

选座功能
用户点击选座购票进入购票页面、选择场次、选座、支付、提交订单

选座主要前端代码设计
<!DOCTYPE html>
<html lang="zh">
<head>
<meta http-equiv="Content-Type" content="text/html; charset=utf-8"/>
<meta name="viewport" content="width=990, initial-scale=1.0, maximum-scale=1.0, user-scalable=no" />
<meta charset="utf-8" />
<meta name="renderer" content="webkit">
<title>猫眼电影票网_电影在线选座购票平台</title>
<meta name="keywords" content="猫眼电影票,猫眼电影票网,猫眼电影院,猫眼影票,猫眼电影,电影票,电影"/>
<meta name="description" content="猫眼电影票网是猫眼最大的电影票在线选座平台,同时猫眼电影票网还提供电影排期,影院信息查询、猫眼本土电影行业资讯等服务。看电影,来猫眼电影票选座"/>
<#include "../common/head-css.ftl"/>
<link href="/home/css/jquery.jPages.css" rel="external nofollow" rel="external nofollow" rel="stylesheet" />
</head>
<body>
<#include "../common/header.ftl"/>
<div id="body" class="main">
<div class="wrapper-film-chooseseat">
<div class="tip-nav-choosseeat">
<ul>
<li class="wd1">1.选择影片场次</li>
<li class="wd2 act">2.在线选座</li>
<li class="wd3">3.确认订单支付</li>
<li class="wd4">4.影院取票观影</li>
</ul>
</div>
<div class="fiml-chooseseat fn-clear">
<div class="film-choose-seat">
<div class="bg_screen clearfix"><span>荧幕</span></div>
<div class="seat-description fn-acenter">
<p class="fn-clear">
<img src="/home/images/seat_able.jpg" /><span>可选</span>
<img class="pl10" src="/home/images/seat_seled.jpg" /><span>已选</span>
<img class="pl10" src="/home/images/seat_unable.jpg" /><span>已售</span>
<img class="pl10" src="/home/images/seat_love.jpg" />
<img src="/home/images/seat_love.jpg" /><span>情侣座</span>
</p>
</div>
<div class="box-seat-des">
<div id="seatcontainer">
<table id="seattable" class="seatdt">
<tbody>
<#list cinemaHallSeatList as cinemaHallSeat>
<#if cinemaHallSeat.x == 1>
<tr>
</#if>
<td class="show-seat" style="width:38px;position:relative;cursor:pointer;padding-bottom:5px;" seatcol="${cinemaHallSeat.x}" seatrow="${cinemaHallSeat.y}" seatno="${cinemaHallSeat.id}" status="${cinemaHallSeat.status}" type="${cinemaHallSeat.type}" onclick="seatClick(this)">
<div class="seatno" style="width:38px;top:6px;"><#if cinemaHallSeat.status == 1 && cinemaHallSeat.type == 1>${cinemaHallSeat.x}</#if></div>
<#if cinemaHallSeat.status == 1>
<#if cinemaHallSeat.type == 2>
<img style="z-index:120;" width="38px" height="30px" src="/home/images/seat_love.jpg">
<#else>
<img style="z-index:120;" width="38px" height="30px" src="/home/images/seat_able.jpg">
</#if>
<#else>
<img style="z-index:120;" width="38px" height="30px" src="/home/images/seat_unable.jpg">
</#if>
</td>
<#if cinemaHallSeat.x == cinemaHallSession.cinemaHall.maxX>
</tr>
</#if>
</#list>
</tbody>
</table>
</div>
</div>
<table id="indextable" class="seatdt">
<tbody>
<#list 1..cinemaHallSession.cinemaHall.maxY as y>
<tr style="height:35px;">
<td align="center" valign="middle">${y}</td>
</tr>
</#list>
</tbody>
</table>
</div>
<div class="box-film-info">
<div class="film-info">
<h2>${cinemaHallSession.movie.name}</h2>
<p>片长:${cinemaHallSession.movie.time}分钟</p>
<p>语言:${cinemaHallSession.movie.language.getName()}</p>
<span class="pic"><img src="/photo/view?filename=${cinemaHallSession.movie.mainPic}" width="72" height="100" /></span>
</div>
<div class="film-detail">
<p><span class="cor999">影院:</span><span>${cinemaHallSession.cinema.name}</span></p>
<p><span class="cor999">影厅:</span><span>${cinemaHallSession.cinemaHall.name}</span></p>
<p><span class="cor999">票价:</span><span>${cinemaHallSession.newPrice} 元/张</span></p>
<div class="screen-info fn-clear">
<span class="cor999">场次:</span>
<span class="red">${cinemaHallSession.startTime}</span>
<span class="change-showtime"></span>
<div class="box-screen-today">
</div>
</div>
<div class="box-seatchoose">
<div id="seatchoose" class="fn-clear">
<div id="lblmsg" class="cor999">请选择座位</div>
</div>
<p class="tip">已选择<em>0</em>个座位,再次点击座位可以取消</p>
<span class="tg cor999">座位:</span>
</div>
</div>
<div class="choose-result">
<p class="total"><span class="cor999">总计:</span><strong>0</strong><em class="fn-bold">元</em></p>
<p><a class="btn" id="btnconfirm" href="javascript:void(0)" rel="external nofollow" rel="external nofollow" rel="external nofollow" rel="external nofollow" >立即购票</a></p>
</div>
</div>
</div>
<div class="tip-description-choosseeat">
<h3><span class="titb">使用说明</span></h3>
<p>
1.选择你要预定的座位,重复点击取消所选座位。<br />
2.每笔订单最多可选购4张电影票,情侣座不单卖。<br />
3.选座时,请尽量选择相邻座位,请不要留下单个座位。<br />
4.下单后请于15分钟内完成支付,超时系统将不保留座位。<br />
5.电影票售出后暂不支持退换。<br />
6.购票过程产生的各项咨询,请拨打客户电话400-660-5335。
</p>
</div>
</div>
</div>
<#include "../common/footer-js.ftl"/>
<script src="/home/js/jquery.jPages.min.js" type="text/javascript"></script>
<#include "../common/footer.ftl"/>
<#include "../common/login-dialog.ftl"/>
<script type="text/javascript">
$(document).ready(function(){
//提交订单
$("#btnconfirm").click(function(){
if(selectedSeats == null || selectedSeats == 'undefined'){
alert('请至少选择一个座位!');
return;
}
var data = {};
data.cinema_hall_session_id = ${cinemaHallSession.id};
data.cinema_hall_seat_ids = JSON.stringify(selectedSeats);
ajaxRequest('/home/order/generate_order','post',data,function(rst){
//订单提交成功,跳转到支付页面
window.location.href = '/home/order/order_pay?order_sn=' + rst.data;
});
});
//遍历所有的座位,根据订单中的值改变其状态
$(".show-seat").each(function(i,e){
if(orderSeats.includes(parseInt($(e).attr('seatno')))){
$(e).attr('status',0);
$(e).children("img").attr('src','/home/images/seat_unable.jpg');
$(e).children(".seatno").text('');
}
});
});
var NormalPrice = parseFloat("${cinemaHallSession.newPrice}");
var selectedSeatMax = ${selectedSeatMax};
var selectedSeats;
var orderSeats = ${orderSeatList!"[]"};
function seatClick(e){
if($(e).attr('status') == 1){
if($(e).attr('selected') != 'selected'){
if($('td[selected="selected"]').length >= selectedSeatMax){
alert('最多可选择' + selectedSeatMax + '个座位!')
return;
}
$(e).children("img").attr('src','/home/images/seat_seled.jpg');
$(e).attr('selected','selected');
}else{
if($(e).attr('type') == '2'){
$(e).children("img").attr('src','/home/images/seat_love.jpg');
$(e).removeAttr('selected');
}else{
$(e).children("img").attr('src','/home/images/seat_able.jpg');
$(e).removeAttr('selected');
}
}
setSeat();
}
}
function setSeat() {
var html = '';
selectedSeats = new Array();
$('td[selected="selected"]').each(function(i,e){
var seatno = $(e).attr('seatno');
var seatrow = $(e).attr('seatrow');
var seatcol = $(e).attr('seatcol');
html += '<div id="' + seatno + '" class="seatinfo">' + seatrow + "排" + seatcol + "座" + '</div>';
selectedSeats.push({id:seatno});
});
$("#seatchoose div.seatinfo").remove();
$("#seatchoose").append(html);
var selectedNum = $('td[selected="selected"]').length;
if(selectedNum <= 0){
$("#lblmsg").show();
}else{
$("#lblmsg").hide();
}
$(".choose-result .total strong").text(NormalPrice * selectedNum);
$(".tip em").text(selectedNum);
}
</script>
</body>
</html>
提交订单
提交订单模拟支付完成购票操作

影片订单详情/取票
在我的个人中心查看购票信息、订单详情以及我的评论和余额管理等具体操作、这个整个流程是非常完善的


影院信息

影院详情
点击进入查看影院详情信息、电影排片、影院介绍、影院评论等功能

资讯信息
用户可以查看一些管理员发布的资讯信息

我的个人中心

后台主要功能设计
后台管理员登录页面、后台主要功能有菜单管理、用户管理、角色管理、日志管理、地域信息管理、电影管理、评价管理、影厅管理、拍片管理、资讯管理、资讯分类管理、用户管理、订单管理、支付管理等、太多了我就不一一截图了

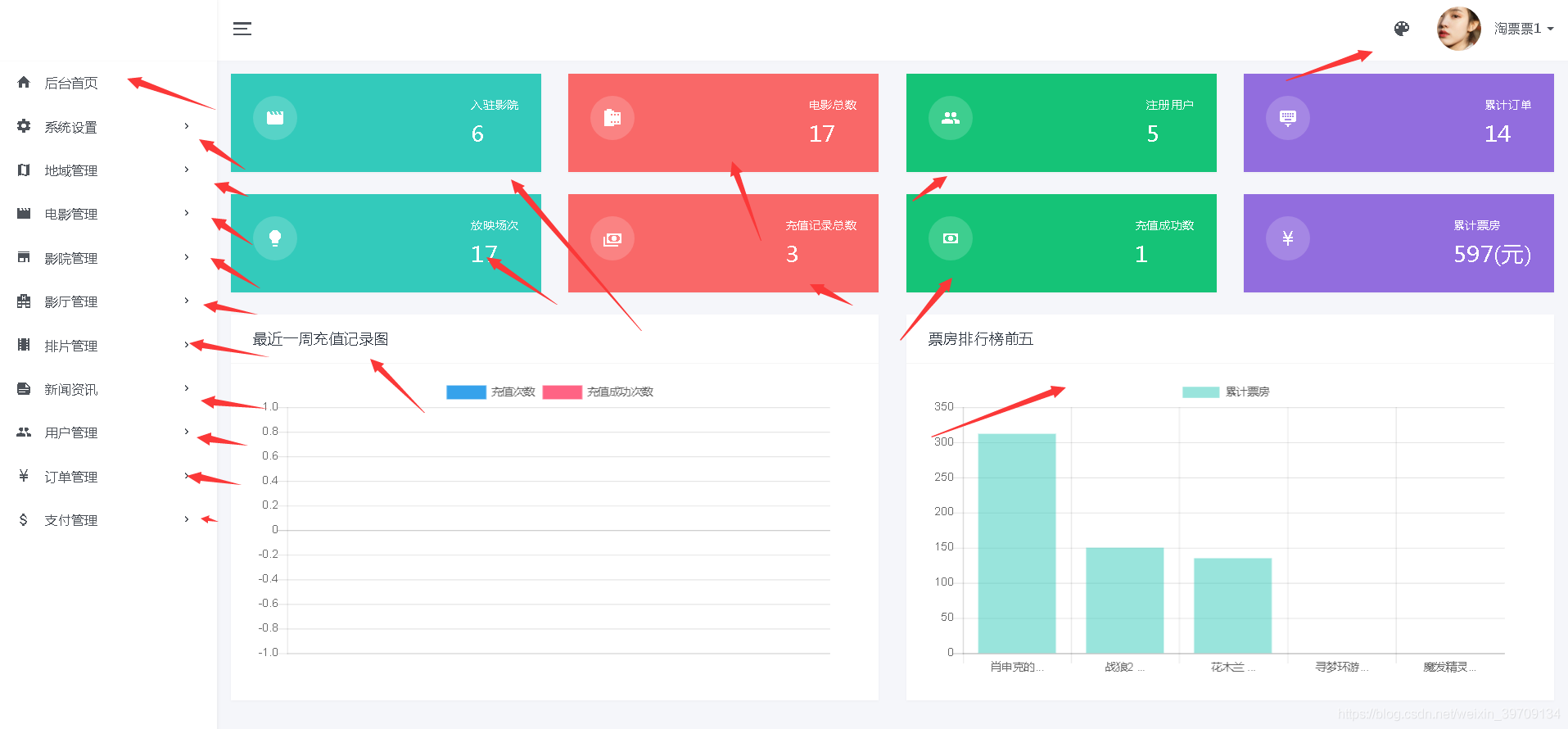
后台系统主页
对影院个数据进行统计、主要统计有、入住影院、场次、注册用户、订单信息、放映场次、充值、票房等数据统计展示。

系统设置
菜单管理
点击菜单管理查看后台菜单信息、管理员可以对菜单进行添加、修改、删除等一系列操作。

用户管理

电影管理

添加电影信息

添加电影前端代码
<!DOCTYPE html>
<html lang="zh">
<head>
<meta http-equiv="Content-Type" content="text/html; charset=utf-8"/>
<meta name="viewport" content="width=990, initial-scale=1.0, maximum-scale=1.0, user-scalable=no" />
<meta charset="utf-8" />
<meta name="renderer" content="webkit">
<title>猫眼电影票网_电影在线选座购票平台</title>
<meta name="keywords" content="猫眼电影票,猫眼电影票网,猫眼电影院,猫眼影票,猫眼电影,电影票,电影"/>
<meta name="description" content="猫眼电影票网是猫眼最大的电影票在线选座平台,同时猫眼电影票网还提供电影排期,影院信息查询、猫眼本土电影行业资讯等服务。看电影,来猫眼电影票选座"/>
<#include "../common/head-css.ftl"/>
<link href="/home/css/jquery.jPages.css" rel="external nofollow" rel="external nofollow" rel="stylesheet" />
</head>
<body>
<#include "../common/header.ftl"/>
<div id="body" class="main">
<div class="wrap-detail">
<div class="wrapper-film-infodetail" style="background:url(/home/images/ico_bg_3.jpg) repeat-y center top;">
<div class="box-film-infodetail">
<div class="film-info-detail">
<h1>
<span>${movie.name}</span>
<em>${movie.rate!"0"}</em>
</h1>
<p class="excellent">${movie.abs!"暂无信息"}</p>
<p>
<span>导演:</span>
<span>${movie.directedBy}</span>
</p>
<p class="actor">
<span>主演:</span>
<span class="con">${movie.actor}</span>
</p>
<p>
<span>语言:</span>
<span>${movie.language.getName()}</span>
</p>
<p>
<span>片长:</span>
<span>${movie.time} 分钟</span>
</p>
<p>
<span>上映:</span>
<span>${movie.showTime}</span>
</p>
<p class="intro ovhide">
<span>剧情:</span>
<span class="con" data-t="<#if movie.info?length gt 118>${movie.info?substring(0,118)}...<#else>${movie.info}</#if>">${movie.info}</span>
</p>
<span class="img-main"><img src="/photo/view?filename=${movie.mainPic}" width="210" height="285" alt="${movie.name}" /></span>
<div class="bdsharebuttonbox" data-tag="share_2">
<a class="bds_more" data-cmd="more">分享</a>
</div>
<a href="javascript:void(0);" rel="external nofollow" rel="external nofollow" rel="external nofollow" rel="external nofollow" rel="external nofollow" class="flag">展开</a>
</div>
</div>
</div>
<div class="container fn-clear">
<div class="film-pics-detail">
<ul class="fn-clear">
<#if movie.video?? && movie.video?length gt 0>
<li>
<a class="filmVideo">
<img src="/photo/view?filename=${movie.mainPic}" width="150" height="100" /></a>
<a href="javascript:void(0)" rel="external nofollow" rel="external nofollow" rel="external nofollow" rel="external nofollow" rel="#verlayVideo" class="video-play"></a>
</li>
</#if>
<#list movie.pictureList as pic>
<li>
<a rel="#verlayPics" href="javascript:void(0)" rel="external nofollow" rel="external nofollow" rel="external nofollow" rel="external nofollow" class="filmPics">
<img data-index="0" src="/photo/view?filename=${pic}" width="150" height="100" />
</a>
<#if pic_index gt 2>
<#break>
</#if>
</li>
</#list>
</ul>
<div class="total">
<p class="bd">
<span>剧照:</span>
<strong>${movie.pictureList?size}</strong>
</p>
<p>
<span>视频:</span>
<strong><#if movie.video?? && movie.video?length gt 0>1<#else>0</#if></strong>
</p>
</div>
</div>
<div class="film-schedule-detail pt30">
<div class="schedule-filte">
<div class="title">
<span class="pq">排期购票</span>
<span data-rel="#scrollComment" name="scrollComment" class="do-flim-comment">影评</span>
</div>
<div class="cinema">
<ul class="fn-clear">
<#if distinctCinemaHallSessionList?size == 0>
暂无影院
<#else>
<#list distinctCinemaHallSessionList as cinemaHallSession>
<#if ylrc_area??>
<#if ylrc_area.id == cinemaHallSession.cinema.area.cityId>
<li data-cid="${cinemaHallSession.cinema.id}" data-address="${cinemaHallSession.cinema.address}" data-name="${cinemaHallSession.cinema.name}">
<a href="javascript:void(0);" rel="external nofollow" rel="external nofollow" rel="external nofollow" rel="external nofollow" rel="external nofollow" >${cinemaHallSession.cinema.name}</a>
</li>
</#if>
<#else>
<li data-cid="${cinemaHallSession.cinema.id}" data-address="${cinemaHallSession.cinema.address}" data-name="${cinemaHallSession.cinema.name}">
<a href="javascript:void(0);" rel="external nofollow" rel="external nofollow" rel="external nofollow" rel="external nofollow" rel="external nofollow" >${cinemaHallSession.cinema.name}</a>
</li>
</#if>
</#list>
</#if>
</ul>
<span class="tg cor999">影院:</span>
</div>
<div class="date">
<ul class="fn-clear film-date-list">
<#if distinctShowDateCinemaHallSessionList?size == 0>
暂无排期
<#else>
<#list distinctShowDateCinemaHallSessionList as cinemaHallSession>
<#if ylrc_area??>
<#if ylrc_area.id == cinemaHallSession.cinema.area.cityId>
<li data-index="0" data-cid="${cinemaHallSession.cinema.id}">
<a href="javascript:void(0);" rel="external nofollow" rel="external nofollow" rel="external nofollow" rel="external nofollow" rel="external nofollow" >${cinemaHallSession.showDate}</a>
</li>
</#if>
<#else>
<li data-index="0" data-cid="${cinemaHallSession.cinema.id}">
<a href="javascript:void(0);" rel="external nofollow" rel="external nofollow" rel="external nofollow" rel="external nofollow" rel="external nofollow" >${cinemaHallSession.showDate}</a>
</li>
</#if>
</#list>
</#if>
</ul>
<span class="tg cor999">日期:</span>
</div>
</div>
<div class="title pb10 pt30 cinematb">
<span class="titb"><a href="" id=" rel="external nofollow" focus-cinema"></a></span>
<span class="cor999 pl10" id="focus-cinema-address"></span>
</div>
<div class="schedule-list" id="focus-schedule-list">
</div>
</div>
<div class="comment-hot-detail pt30 fn-clear">
<div class="comment">
<div class="title pb10" id="scrollComment">
<span class="titb">用户评论</span>
<span>共${commentList?size}条评论</span>
</div>
<div class="message-send">
<div class="box-send">
<div class="do-box-score">
<div class="do-score" data-average="0" data-id="doscore"></div>
<span class="result">请评分</span>
</div>
<div id="recomment" class="do-message" contenteditable="true"></div>
</div>
<p class="fn-clear pt30">
<a href="javascript:void(0)" rel="external nofollow" rel="external nofollow" rel="external nofollow" rel="external nofollow" class="btn fn-right" id="submit-comment">发表评论</a>
</p>
<span class="photo">
<#if ylrc_account??>
<img id="userheader" src="/photo/view?filename=${ylrc_account.headPic}" width="64" height="64" />
<#else>
<img id="userheader" src="/home/images/ico_tb_lg.jpg" width="64" height="64" />
</#if>
</span>
</div>
<div class="message-list pt30">
<ul id="message-container">
<#list commentList as comment>
<li>
<div class="username-score fn-clear">
<span class="fn-left">${comment.account.nickname!comment.account.mobile?replace(comment.account.mobile?substring(3,7),"****")}</span>
<p class="fn-left ypscore" data-average="${comment.rate}" data-id="${comment.id}">
</p>
</div>
<p class="message-con">${comment.content}</p>
<p class="time">
<span class="fn-right">${comment.createTime}</span>
</p>
<span class="photo">
<img src="/photo/view?filename=${comment.account.headPic}" width="64" height="64">
</span>
</li>
</#list>
</ul>
<#if commentList?? && commentList?size gt 0>
<div class="fn-acenter">
<div class="jpage"></div>
</div>
<#else>
<p class="error">还没有评论,抢个沙发~</p>
</#if>
</div>
</div>
<div class="film-hot">
<div class="title pb10">
<span class="titb">正在热映</span>
</div>
<ul>
<#list topMovieList as topMovie>
<li>
<h3 class="overhide">
<a href="detail?id=${topMovie.id}" rel="external nofollow" rel="external nofollow" >
<#if topMovie.name?length gt 25>
${topMovie.name?substring(0,25)}...
<#else>
${topMovie.name}
</#if>
</a>
</h3>
<div class="score" data-average="${topMovie.rate!"0"}" data-id="${topMovie.id}"></div>
<p class="info">
${topMovie.abs!"暂无"}
</p>
<span class="img">
<a href="detail?id=${topMovie.id}" rel="external nofollow" rel="external nofollow" >
<img src="/photo/view?filename=${topMovie.mainPic}" width="72" height="100" />
</a>
</span>
</li>
</#list>
</ul>
</div>
</div>
</div>
</div>
<div class="verlayPics" id="verlayPics">
<div id="slider" class="verlay-film-pics">
<ul class="slides">
<#list movie.pictureList as pic>
<li>
<img src="/photo/view?filename=${pic}" width="600" height="400" />
</li>
</#list>
</ul>
</div>
<div id="carousel" class="verlay-film-thumb">
<ul class="slides">
<#list movie.pictureList as pic>
<li data-i="0">
<img src="/photo/view?filename=${pic}" width="120" height="80" />
</li>
</#list>
</ul>
</div>
</div>
<div class="verlayVideo" id="verlayVideo">
<div class="box-video">
<ul class="slides">
<#if movie.video?? && movie.video?length gt 0>
<li data-thumb="/photo/view?filename=${movie.mainPic}" data-video="/download/download_video?filename=${movie.video}">
<object classid="clsid:D27CDB6E-AE6D-11cf-96B8-444553540000" codebase="http://download.macromedia.com/pub/shockwave/cabs/flash/swflash.cab#version=6,0,29,0" width="600" height="400">
<param name="movie" value="/home/images/flvplayer.swf" />
<param name="quality" value="high" />
<param name="allowFullScreen" value="true" />
<param name="IsAutoPlay" value="1" />
<param name="wmode" value="transparent" />
<param name="FlashVars" value="vcastr_file=/download/download_video?filename=${movie.video}" />
<embed src="/home/images/flvplayer.swf" allowfullscreen="true" flashvars="vcastr_file=/download/download_video?filename=${movie.video}" quality="high" pluginspage="http://www.macromedia.com/go/getflashplayer" type="application/x-shockwave-flash" width="600" height="400"></embed>
</object>
</li>
</#if>
</ul>
</div>
</div>
</div>
<#include "../common/footer-js.ftl"/>
<script src="/home/js/jquery.jPages.min.js" type="text/javascript"></script>
<#include "../common/footer.ftl"/>
<#include "../common/login-dialog.ftl"/>
<script type="text/javascript">
$(document).ready(function(){
$("#submit-comment").click(function(){
var content = $("#recomment").html();
var score = $(this).parent().parent().find(".result>em").text();
if (!score) {
alert("请评分!");
return;
}
if(content == ''){
alert("请填写评价内容!");
return;
}
var data = {rate:score,content:content,'movie.id':${movie.id}};
ajaxRequest('/home/comment/comment_movie','post',data,function(rst){
alert('评价成功!');
window.location.reload();
});
});
var dataCon;
if ($(".intro .con").height() > 52) {
dataCon = $(".intro .con").text();
$(".intro .con").text($(".intro .con").attr("data-t"));
$(".film-info-detail .flag").show();
}
$(".film-info-detail .flag").toggle(function () {
$(".intro .con").text(dataCon)
$(this).css("bottom", "30px").text("收起");
$(".intro").removeClass("ovhide").addClass("tag");
}, function () {
$(".intro .con").text($(".intro .con").attr("data-t"));
$(this).css("bottom", "40px").text("展开")
$(".intro").removeClass("tag").addClass("ovhide");
});
$(".message-list .jpage").jPages({
containerID: "message-container",
perPage: 10,
delay: 30,
fallback: 200,
minHeight: false,
previous: "上一页",
next: "下一页"
});
$(".do-flim-comment").click(function () {
$("html, body").animate({
scrollTop: $($(this).attr("data-rel")).offset().top + "px"
}, {
duration: 500,
easing: "swing"
});
return false;
});
$("#recomment").focus(function () {
if ("${ylrc_account!"false"}".toLowerCase() == "false") {
$(".boxLogin").overlay({ api: true }).load();
return false;
}
});
$(".message-send .do-score").jRating({
rateMax: 10,
sendRequest: false,
rateInfosX: -35,
rateInfosY: 15,
canRateAgain: true,
nbRates: 5,
bigStarsPath: '/home/images/ico_tb_stars.jpg',
onClick: function (e, r) {
$(".do-box-score .result").html("<em>" + r + "</em>" + "分");
if ("${ylrc_account!"false"}".toLowerCase() == "false") {
$(".boxLogin").overlay({ api: true }).load();
}
}
});
$('.score').jRating({
rateMax: 10,
isDisabled: true,
bigStarsPath: '/home/images/ico_tb_stars.jpg'
});
$('.ypscore').jRating({
rateMax: 10,
isDisabled: true,
bigStarsPath: '/home/images/ico_tb_stars.jpg'
});
$('.score').each(function () {
if ($(this).attr("data-average") != "0") {
var html = "<span class='jscore'>" + $(this).attr("data-average") + "</span>";
$(this).append(html);
}
});
$(".schedule-filte .cinema li").live('click', function () {
$(this).siblings().removeClass("act").end().addClass("act");
var cid = $(this).attr('data-cid')
var name = $(this).attr('data-name')
var address = $(this).attr('data-address')
$(".film-date-list li").each(function (i,e) {
if($(e).attr("data-cid") != cid) {
$(e).addClass("fn-hide");
}else{
$(e).removeClass("fn-hide");
}
});
$("#focus-cinema").text(name);
$("#focus-cinema").attr('href','/home/cinema/detail?id='+cid);
$("#focus-cinema-address").text(address);
});
$(".film-date-list li").live('click', function () {
$(this).siblings().removeClass("act").end().addClass("act");
var mid = ${movie.id};
var cid = $(".schedule-filte .cinema li[class='act']").attr("data-cid");
var showDate = $(this).children("a").text();
$.get("get_show_session",{mid:mid,cid:cid,showDate:showDate},function(data,status){
$("#focus-schedule-list").empty();
$("#focus-schedule-list").append(data);
});
});
$(".schedule-filte .cinema li:first").trigger("click");
$(".film-date-list li:first").trigger("click");
});
var test;
var $slider;
$(".filmPics").overlay({
closeOnClick: false,
top: 'center',
mask: {
color: '#333',
closeSpeed: 700,
opacity: 0.8
},
onBeforeLoad: function () {
$('body').on('mousewheel', function (e) {
scrollFunc(e);
});
},
onLoad: function (e) {
$('#carousel').flexslider({
animation: "slide",
controlNav: false,
directionNav:false,
animationLoop: false,
slideshow: false,
itemWidth: 120,
startAt: $(e.target).attr("data-index"),
asNavFor: '#slider'
});
$('#slider').flexslider({
animation: "fade",
controlNav: false,
animationLoop: false,
slideshow: false,
startAt: $(e.target).attr("data-index"),
sync: "#carousel",
after: function () {
$(".verlay-film-thumb .flex-direction-nav").show();
var idx = parseInt($("#carousel .slides li.flex-active-slide").attr("data-i"));
if (((idx + 1) % 5) == 0) {
$("#carousel").flexslider("next");
}
}
});
$(".filmPics").each(function (i) {
$(this).click(function () {
$('#carousel').flexslider(i);
$('#slider').flexslider(i);
});
});
},
onClose: function () {
$('body').off('mousewheel');
}
});
$(".video-play").overlay({
closeOnClick: false,
top: 'center',
mask: {
color: '#333',
closeSpeed: 100,
opacity: 0.8
},
onBeforeLoad: function () {
$('body').on('mousewheel', function (e) {
scrollFunc(e);
});
},
onBeforeLoad: function (e) {
$('.box-video').flexslider({
animation: "fade",
slideshow: false,
controlNav: "thumbnails",
after: function (e) {
var video = $(".box-video .slides li").eq(e.currentSlide);
var html = '<object classid="clsid:D27CDB6E-AE6D-11cf-96B8-444553540000" codebase="http://download.macromedia.com/pub/shockwave/cabs/flash/swflash.cab#version=6,0,29,0" width="600" height="400">';
html += '<param name="movie" value="/home/images/flvplayer.swf" />';
html += '<param name="quality" value="high" />';
html += '<param name="allowFullScreen" value="true" />';
html += '<param name="wmode" value="transparent"/>';
html += '<param name="FlashVars" value="vcastr_file=' + video.attr("data-video") + '&&IsAutoPlay=1" />';
html += '<embed src="/home/images/flvplayer.swf" allowfullscreen="true" flashvars="vcastr_file=' + video.attr("data-video") + '&&IsAutoPlay=1" quality="high" pluginspage="http://www.macromedia.com/go/getflashplayer" type="application/x-shockwave-flash" width="600" height="400"></embed>';
html += '</object>';
video.siblings().empty();
video.html(html);
}
});
$("#verlayVideo .flex-control-thumbs li").each(function () {
$(this).css("backgroundImage", "url('" + $(this).find("img").attr("src") + "')");
$(this).find("img").attr("src", "/home/images/ico_tb_5.jpg");
});
},
onClose: function () {
$('body').off('mousewheel');
}
});
window._bd_share_config = {
share: [{
"tag": "share_2",
"bdSize": 32
}]
}
with (document) 0[(getElementsByTagName('head')[0] || body).appendChild(createElement('script')).src = 'http://bdimg.share.baidu.com/static/api/js/share.js?cdnversion=' + ~(-new Date() / 36e5)];
</script>
</body>
</html>
评价管理

影厅管理

排片管理

订单管理

数据库主要表设计
用户表
CREATE TABLE `NewTable` ( `id` bigint(20) NOT NULL AUTO_INCREMENT , `create_time` datetime NOT NULL , `update_time` datetime NOT NULL , `email` varchar(32) CHARACTER SET utf8 COLLATE utf8_general_ci NULL DEFAULT NULL , `head_pic` varchar(128) CHARACTER SET utf8 COLLATE utf8_general_ci NULL DEFAULT NULL , `mobile` varchar(12) CHARACTER SET utf8 COLLATE utf8_general_ci NULL DEFAULT NULL , `password` varchar(32) CHARACTER SET utf8 COLLATE utf8_general_ci NOT NULL , `sex` int(11) NULL DEFAULT NULL , `status` int(11) NULL DEFAULT NULL , `username` varchar(18) CHARACTER SET utf8 COLLATE utf8_general_ci NOT NULL , `role_id` bigint(20) NULL DEFAULT NULL , PRIMARY KEY (`id`), FOREIGN KEY (`role_id`) REFERENCES `movie_role` (`id`) ON DELETE RESTRICT ON UPDATE RESTRICT, UNIQUE INDEX `UK_btsosjytrl4hu7fnm1intcpo8` (`username`) USING BTREE , INDEX `FKg09b8o67eu61st68rv6nk8npj` (`role_id`) USING BTREE ) ENGINE=InnoDB DEFAULT CHARACTER SET=utf8 COLLATE=utf8_general_ci AUTO_INCREMENT=6 ROW_FORMAT=COMPACT ;
电影表
CREATE TABLE `NewTable` ( `id` bigint(20) NOT NULL AUTO_INCREMENT , `create_time` datetime NOT NULL , `update_time` datetime NOT NULL , `abs` varchar(128) CHARACTER SET utf8 COLLATE utf8_general_ci NULL DEFAULT NULL , `actor` varchar(512) CHARACTER SET utf8 COLLATE utf8_general_ci NOT NULL , `area` int(11) NULL DEFAULT NULL , `directed_by` varchar(64) CHARACTER SET utf8 COLLATE utf8_general_ci NOT NULL , `info` varchar(1280) CHARACTER SET utf8 COLLATE utf8_general_ci NULL DEFAULT NULL , `language` int(11) NOT NULL , `name` varchar(64) CHARACTER SET utf8 COLLATE utf8_general_ci NOT NULL , `picture` varchar(512) CHARACTER SET utf8 COLLATE utf8_general_ci NULL DEFAULT NULL , `rate` decimal(19,2) NULL DEFAULT NULL , `show_time` datetime NULL DEFAULT NULL , `time` int(11) NULL DEFAULT NULL , `total_money` decimal(19,2) NULL DEFAULT NULL , `type` varchar(128) CHARACTER SET utf8 COLLATE utf8_general_ci NULL DEFAULT NULL , `video` varchar(512) CHARACTER SET utf8 COLLATE utf8_general_ci NULL DEFAULT NULL , `is_show` bit(1) NULL DEFAULT NULL , `rate_count` int(11) NULL DEFAULT NULL , PRIMARY KEY (`id`) ) ENGINE=InnoDB DEFAULT CHARACTER SET=utf8 COLLATE=utf8_general_ci AUTO_INCREMENT=18 ROW_FORMAT=COMPACT ;

到此这篇关于完整电影售票管理系统基于java springboot + mybatis实现的文章就介绍到这了,更多相关电影售票管理系统内容请搜索自学编程网以前的文章或继续浏览下面的相关文章希望大家以后多多支持自学编程网!

- 本文固定链接: https://www.zxbcw.cn/post/221310/
- 转载请注明:必须在正文中标注并保留原文链接
- QQ群: PHP高手阵营官方总群(344148542)
- QQ群: Yii2.0开发(304864863)